根據《國務院關于深化互聯網+優制造業發展工業互聯網的指導意見》和《工業互聯網發展行動計劃(2018-2020年)》的要求,作為節能環保能源行業 的實踐者及優先者,積響應國相關政策,并結合我司發展戰略目標的迫切性,我司自主研發建“工業互聯網”平臺。
隨著消費互聯網向工業互聯網的延伸,工業互聯網作為一代信息與制造業深度統一的產物,現已成為制造強國和網絡強國建設的重要支撐,對制造業數字化、網絡化、智能化影響深遠。
作為產業數字化、數字產業化的重要途徑,加快工業互聯網平臺建設意義重。
仟億達集團自主研發構建“工業互聯網”平臺,能夠把能源清潔利用工業互聯網平臺的建設為產業發展提供源源不斷的前進動力,同時加快舊動能轉換,推動經濟量、速度健康發展。
仟億達集團研發構建的“工業互聯網”平臺,通過建立工業互聯網企業內網絡和企業外網絡,實現數據的采集、傳輸和處理,建成基于建網絡的工業應用與服務;實現人、機器、車間與各控制系統、管理系統的廣泛互聯;實現生產裝備、儀表儀器、傳感器、控制系統、管理系統等要素的互聯互通;實現多個廠區、工業智能產品、產業鏈伙伴等的互聯互通;確保工業企業設備正常運行,遠程監控。
該平臺旨在讓數據云端化,遠程即可進行數據分析,通過臺數據可以更周全更細化的做出節能分析,能二次再深入進行了解客戶節能需求,針對性的找出目標客戶的節能痛點,從而給出綜合的節能方案。


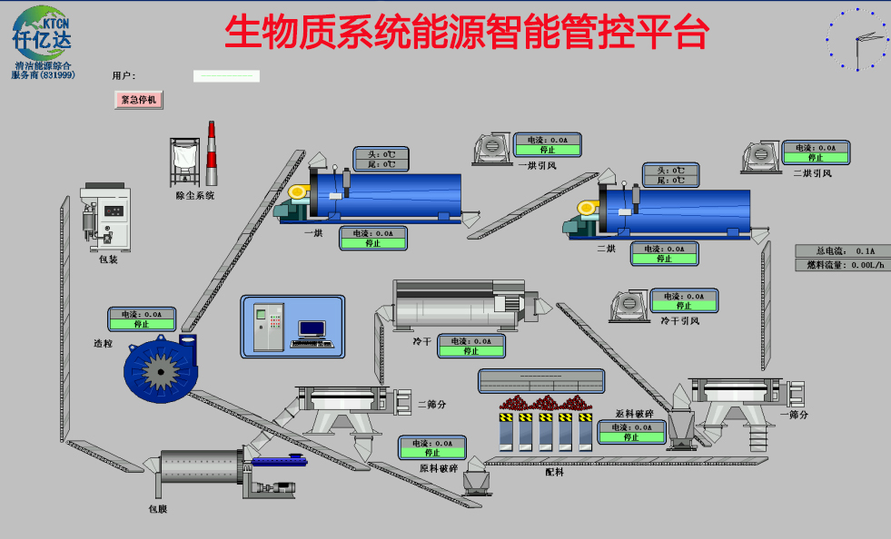
目前仟億達集團“工業互聯網”平臺已廣泛應用于在我司的工業客戶項目上,主要涉及:冷卻塔水輪機節能項目、電機系統節能項目、循環水系統節能項目、高壓除鱗泵項目、空壓機系統節能項目、余熱余壓利用項目、工業水處理項目、生物質多聯產項目、光伏發電項目、儲能電站項目等。這種通過把工業企業生產運行與“工業互聯網”平臺協同結合的方式,實現了數據的合理應用和分析,實現了跨環節、跨系統、跨企業的信息關聯共享,在把工業企業匯聚資源業態整合的同時,也和工業產業整體的健康綠色發展。
- 仟億達831999應邀參加第七屆地壇論壇,為全國碳交易市場建設建言獻策2016-06-16
- 分布式能源介紹2016-01-25
- 淺析空壓機高耗能如何解決?2020-03-20
- 什么是水處理?傳統的水處理方法有哪些2018-10-23
- 【仟億達承諾】節能泵技改量及安全2015-08-31
熱門資訊

- 章建華:深入學習貫徹習近平總書記重要講話精神 以更大力度推動我國新能源高質量發展習近平總書記在中共中央政治局就新能源技術與我國的能...




